Skip to content

dNationCloud/kubernetes-linter

Folders and files

NameName
Last commit message
Last commit date

Latest commit

 

History

15 Commits
 
 
 
 
 
 
 
 
 
 
 
 
 
 
 
 
 
 

dNation Kubernetes Linter

License Artifact HUB

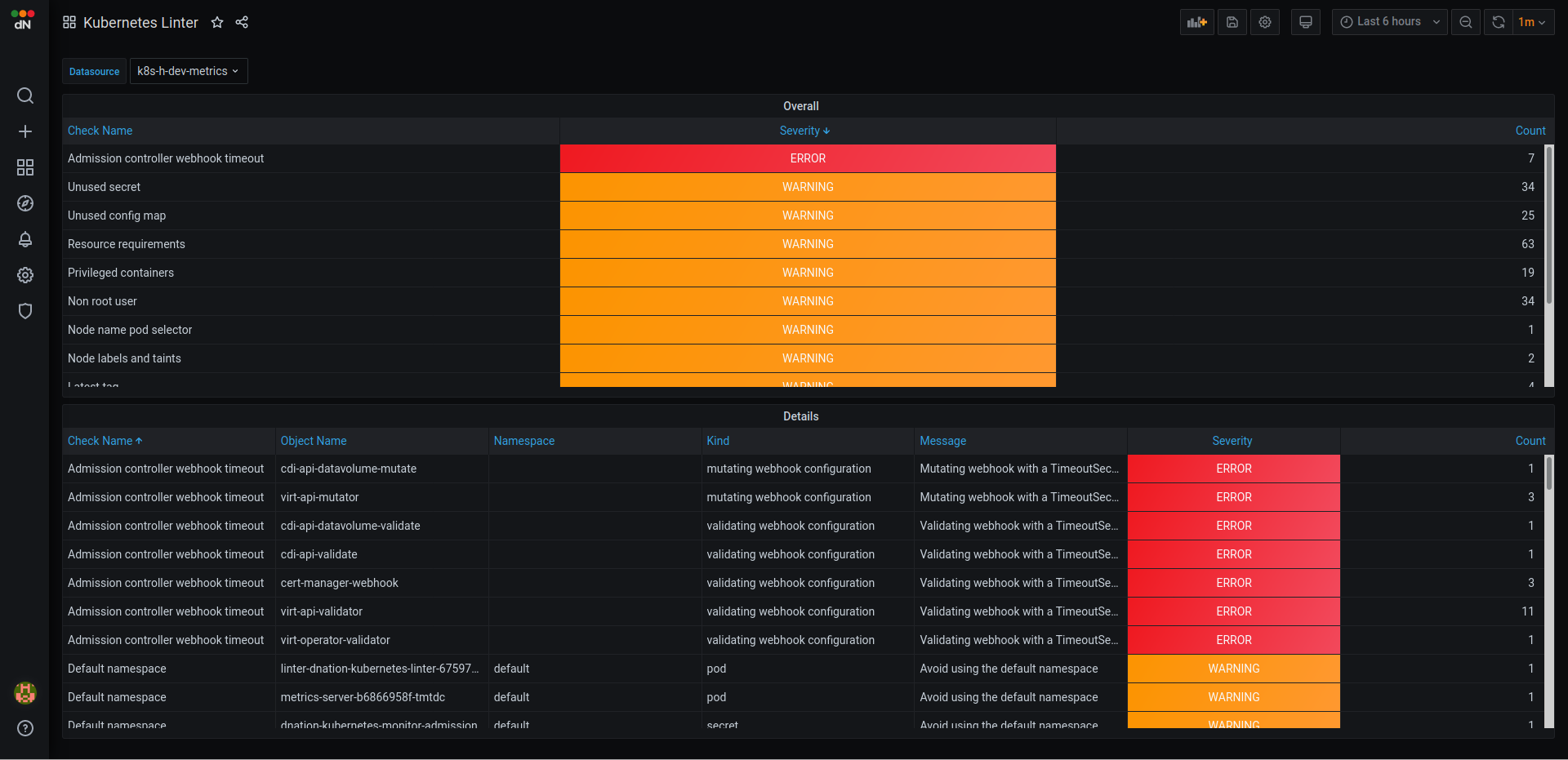
dNation Kubernetes Linter GUI

dNation Kubernetes Linter is a software stack for analysis of live Kubernetes clusters.

It consists of:

  • Clusterlint
  • Prometheus exporter for Clusterlint
  • Grafana dashboard

Prometheus exporter for Clusterlint translates the results of the linter into Prometheus metrics. Code is located in docker/exporter directory.

Grafana dashboard reads the linter results from Prometheus and visualizes them. Code is located in examples directory.

Installation

# Add dNation helm repository
helm repo add dnationcloud https://dnationcloud.github.io/helm-hub/
helm repo update

# Install dNation Kubernetes Linter
helm install dnation-kubernetes-linter dnationcloud/kubernetes-linter

Helm chart will install the Clusterlint and the prometheus exporter.

Installation from local git repo

In case you also have installed Prometheus Operator you can move file examples/servicemonitor.yaml to chart/templates and Prometheus Service Discovery will work out of the box:

mv examples/servicemonitor.yaml chart/templates/
helm install <release-name> chart

Contribution guidelines

If you want to contribute, please read following:

  1. Contribution Guidelines
  2. Code of Conduct

We use GitHub issues to manage requests and bugs.

Commercial support

This project has been developed, maintained and used in production by professionals to simplify their day-to-day monitoring tasks and reduce incident reaction time.

Commercial support is available, including 24/7, please contact us.

About

Live security/configuration analysis of a Kubernetes cluster highlighting issues found

Topics

Resources

License

Code of conduct

Contributing

Stars

Watchers

Forks

Packages

No packages published